
Use AgPM capabilities to enhance sustainability, energy efficiency, asset performance, health, safety, and environmental standards, as well as production.





Integrate existing data sources into the platform using industrial data protocols and gateways with Unified Name Space standards

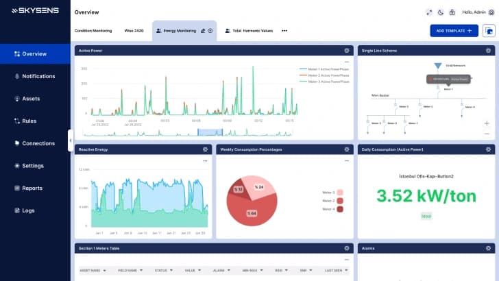
Easily contextualize, analyze, visualize, and create alerts, notifications, and reports on a single platform.

Utilize outbound integrations, visualization, reporting, and user management to improve your industrial facility.
Monitor Scope 1-2 emissions, water usage, waste, worker conditions, and other sustainability factors in real-time. Record, report, and reduce these metrics easily and affordably.


Enhance industrial asset performance through predictive maintenance and condition monitoring, complete with proactive alerts and team management tools.




AgPM applications offer a quick return on investment with high potential returns. Its wireless IoT capabilities can cut costs up to 10x compared to similar systems.
The platform allows applications to run using the same drag-and-drop widget interface, delivering value to every user role.
Blend multiple data sources with AI and advanced rules to create standardized data flows with unified timestamps that align with Unified Namespace (UNS) practices.
Use ready-made or custom integrations for SCADA, PLC, MES, BMS, and DCS systems to increase flexibility and AI readiness with secure connections.
Teams can integrate IoT devices and connect existing data sources without coding. This empowers operational groups to monitor performance independently.
Skysens AgPM can operate on-premises without an internet connection, adding security behind enterprise firewalls and supporting high-throughput data streams.

Agile Predictive Monitoring applications serve as the main data acquisition, analytics, and reporting infrastructure. They utilize new, low-cost technologies like LoRaWAN for indoor air quality and steam trap monitoring.
In this scenario, the Agile Predictive Monitoring platform integrates with existing infrastructure, such as Building Management. Learn more >
Some solutions require parallel systems due to responsibilities and requirements. The Agile Predictive Monitoring platform.. Learn more >