
Long-range, low-power wireless capabilities with integrations into BACnet, Modbus, and other industrial networks let complex facilities operate efficiently and sustainably.


.webp&w=3840&q=75)


Integrate existing data sources into the platform using industrial data protocols and gateways with Unified Name Space standards

Easily contextualize, analyze, visualize, and create alerts, notifications, and reports on a single platform.

Utilize outbound integrations, visualization, reporting, and user management to improve your industrial facility.
Monitor Scope 1-2 emissions, water usage, waste, worker conditions, and other sustainability factors in real-time to record, report, and reduce them affordably.
Learn More

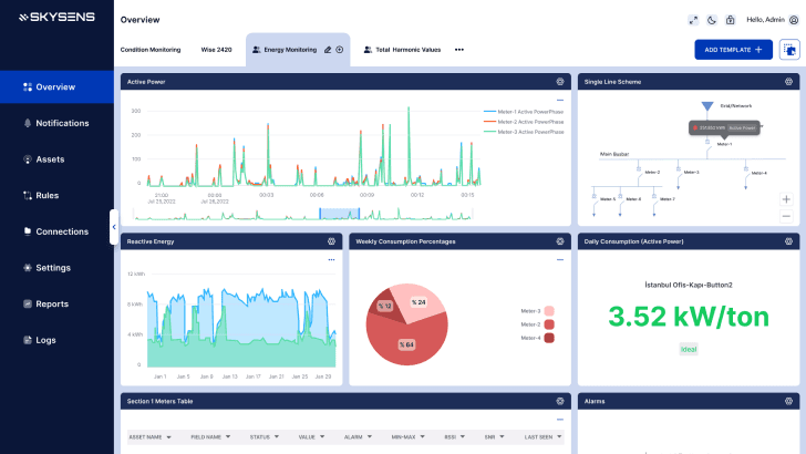
Monitor energy types and improve steam, compressed air, and HVAC performance via seamless MES and ERP integrations.
Learn MoreEnhance asset performance with predictive maintenance and condition monitoring plus proactive alerts and workflows.
Learn More

Monitor indoor/outdoor air quality, noise, vibration, legionella risk, and location data with intuitive interfaces.
Learn MoreTrack noise, air quality, temperature, light, occupancy, and usage to ensure consistent service levels across facilities or franchises.
Learn More


AgPM applications pay off quickly thanks to affordable IoT deployments that drive strong returns.
Run multiple facility applications on the same platform without incremental investment.
LoRaWAN reduces deployment and maintenance costs across expansive indoor areas and multi-site facilities.
Connect CMMS, BMS, SCADA, DCS, and other platforms via Modbus, BACnet, MQTT, and more.
Role management, notifications, floor mapping, custom widgets, and smart alarms integrate with Slack, Teams, and WhatsApp.
Operate AgPM entirely on-premises for additional security, fast response times, and high-flow data streams.

Agile Predictive Monitoring applications serve as the main data acquisition, analytics, and reporting infrastructure. They utilize new, low-cost technologies like LoRaWAN for indoor air quality and steam trap monitoring.
In this scenario, the Agile Predictive Monitoring platform integrates with existing infrastructure, such as Building Management. Learn more >
Some solutions require parallel systems due to responsibilities and requirements. The Agile Predictive Monitoring platform.. Learn more >